Upgrade diagnostics infrastructure from 5/10 to 8/10 production readiness with enhanced metrics, logging, and request correlation capabilities. **Request Correlation** - Wire request IDs through context in middleware - Return X-Request-ID header in all API responses - Enable downstream log correlation across request lifecycle **HTTP/API Metrics** (18 new Prometheus metrics) - pulse_http_request_duration_seconds - API latency histogram - pulse_http_requests_total - request counter by method/route/status - pulse_http_request_errors_total - error counter by type - Path normalization to control label cardinality **Per-Node Poll Metrics** - pulse_monitor_node_poll_duration_seconds - per-node timing - pulse_monitor_node_poll_total - success/error counts per node - pulse_monitor_node_poll_errors_total - error breakdown per node - pulse_monitor_node_poll_last_success_timestamp - freshness tracking - pulse_monitor_node_poll_staleness_seconds - age since last success - Enables multi-node hotspot identification **Scheduler Health Metrics** - pulse_scheduler_queue_due_soon - ready queue depth - pulse_scheduler_queue_depth - by instance type - pulse_scheduler_queue_wait_seconds - time in queue histogram - pulse_scheduler_dead_letter_depth - failed task tracking - pulse_scheduler_breaker_state - circuit breaker state - pulse_scheduler_breaker_failure_count - consecutive failures - pulse_scheduler_breaker_retry_seconds - time until retry - Enable alerting on DLQ spikes, breaker opens, queue backlogs **Diagnostics Endpoint Caching** - pulse_diagnostics_cache_hits_total - cache performance - pulse_diagnostics_cache_misses_total - cache misses - pulse_diagnostics_refresh_duration_seconds - probe timing - 45-second TTL prevents thundering herd on /api/diagnostics - Thread-safe with RWMutex - X-Diagnostics-Cached-At header shows cache freshness **Debug Log Performance** - Gate high-frequency debug logs behind IsLevelEnabled() checks - Reduces CPU waste in production when debug disabled - Covers scheduler loops, poll cycles, API handlers **Persistent Logging** - File logging with automatic rotation - LOG_FILE, LOG_MAX_SIZE, LOG_MAX_AGE, LOG_COMPRESS env vars - MultiWriter sends logs to both stderr and file - Gzip compression support for rotated logs Files modified: - internal/api/diagnostics.go (caching layer) - internal/api/middleware.go (request IDs, HTTP metrics) - internal/api/http_metrics.go (NEW - HTTP metric definitions) - internal/logging/logging.go (file logging with rotation) - internal/monitoring/metrics.go (node + scheduler metrics) - internal/monitoring/monitor.go (instrumentation, debug gating) Impact: Dramatically improved production troubleshooting with per-node visibility, scheduler health metrics, persistent logs, and cached diagnostics. Fast incident response now possible for multi-node deployments.
Pulse
Real-time monitoring for Proxmox VE, Proxmox Mail Gateway, PBS, and Docker infrastructure with alerts and webhooks.
Monitor your hybrid Proxmox and Docker estate from a single dashboard. Get instant alerts when nodes go down, containers misbehave, backups fail, or storage fills up. Supports email, Discord, Slack, Telegram, and more.
Try the live demo → (read-only with mock data)
Support Pulse Development
Pulse is built by a solo developer in evenings and weekends. Your support helps:
- Keep me motivated to add new features
- Prioritize bug fixes and user requests
- Ensure Pulse stays 100% free and open-source forever
Not ready to sponsor? Star the project or share it with your homelab community!
Features
- Auto-Discovery: Finds Proxmox nodes on your network, one-liner setup via generated scripts
- Cluster Support: Configure one node, monitor entire cluster
- Enterprise Security:
- Credentials encrypted at rest, masked in logs, never sent to frontend
- CSRF protection for all state-changing operations
- Rate limiting (500 req/min general, 10 attempts/min for auth)
- Account lockout after failed login attempts
- Secure session management with HttpOnly cookies
- bcrypt password hashing (cost 12) - passwords NEVER stored in plain text
- API tokens stored securely with restricted file permissions
- Security headers (CSP, X-Frame-Options, etc.)
- Comprehensive audit logging
- Live monitoring of VMs, containers, nodes, storage
- Smart Alerts: Email and webhooks (Discord, Slack, Telegram, Teams, ntfy.sh, Gotify)
- Example: "VM 'webserver' is down on node 'pve1'"
- Example: "Storage 'local-lvm' at 85% capacity"
- Example: "VM 'database' is back online"
- Adaptive Thresholds: Hysteresis-based trigger/clear levels, fractional network thresholds, per-metric search, reset-to-defaults, and Custom overrides with inline audit trail
- Alert Timeline Analytics: Rich history explorer with acknowledgement/clear markers, escalation breadcrumbs, and quick filters for noisy resources
- Ceph Awareness: Surface Ceph health, pool utilisation, and daemon status automatically when Proxmox exposes Ceph-backed storage
- Unified view of PBS backups, PVE backups, and snapshots
- Interactive Backup Explorer: Cross-highlighted bar chart + grid with quick time-range pivots (24h/7d/30d/custom) and contextual tooltips for the busiest jobs
- Proxmox Mail Gateway analytics: mail volume, spam/virus trends, quarantine health, and cluster node status
- Optional Docker container monitoring via lightweight agent
- Config export/import with encryption and authentication
- Automatic stable updates with safe rollback (opt-in)
- Dark/light themes, responsive design
- Built with Go for minimal resource usage
Privacy
Pulse respects your privacy:
- No telemetry or analytics collection
- No phone-home functionality
- No external API calls (except for configured webhooks)
- All data stays on your server
- Open source - verify it yourself
Your infrastructure data is yours alone.
Quick Start
Install
# Recommended: Official installer (auto-detects Proxmox and creates container)
curl -fsSL https://raw.githubusercontent.com/rcourtman/Pulse/main/install.sh | bash
# Need to roll back to a previous release? Pass the tag you want
curl -fsSL https://raw.githubusercontent.com/rcourtman/Pulse/main/install.sh | bash -s -- --version v4.20.0
# Alternative: Docker
docker run -d -p 7655:7655 -v pulse_data:/data rcourtman/pulse:latest
# Testing: Install from main branch source (for testing latest fixes)
curl -fsSL https://raw.githubusercontent.com/rcourtman/Pulse/main/install.sh | bash -s -- --source
# Alternative: Kubernetes (Helm)
helm registry login ghcr.io
helm install pulse oci://ghcr.io/rcourtman/pulse-chart \
--version $(curl -fsSL https://raw.githubusercontent.com/rcourtman/Pulse/main/VERSION) \
--namespace pulse \
--create-namespace
# Replace the VERSION lookup with a specific release if you need to pin. For local development, see docs/KUBERNETES.md.
Proxmox users: The installer detects PVE hosts and automatically creates an optimized LXC container. Choose Quick mode for one-minute setup.
Advanced installation options →
Updating
Automatic Updates (New!): Enable during installation or via Settings UI to stay current automatically
Standard Install: Re-run the installer
Docker: docker pull rcourtman/pulse:latest then recreate container
Initial Setup
Option A: Interactive Setup (UI)
- Open
http://<your-server>:7655 - Complete the mandatory security setup (first-time only)
- Create your admin username and password
- Use Settings → Security → API tokens to mint dedicated tokens for automation (issue one token per integration so you can revoke credentials individually)
Option B: Automated Setup (No UI) For automated deployments, configure authentication via environment variables:
# Start Pulse with auth pre-configured - skips setup screen
API_TOKENS="ansible-token,docker-agent-token" ./pulse
# Or use basic auth
PULSE_AUTH_USER=admin PULSE_AUTH_PASS=password ./pulse
# Plain text credentials are automatically hashed for security
# `API_TOKEN` is still accepted for back-compat, but `API_TOKENS` lets you manage multiple credentials
# You can also provide pre-hashed values if preferred
See Configuration Guide for details.
Configure Nodes
Two authentication methods available:
Method 1: Manual Setup (Recommended for interactive use)
- After login, go to Settings → Nodes
- Discovered nodes appear automatically
- Click "Setup Script" next to any node
- Click "Generate Setup Code" button (creates a 6-character code valid for 5 minutes)
- Copy and run the provided one-liner on your Proxmox/PBS host
- Node is configured and monitoring starts automatically
Example:
curl -sSL "http://pulse:7655/api/setup-script?type=pve&host=https://pve:8006&auth_token=ABC123" | bash
Method 2: Automated Setup (For scripts/automation)
Use your permanent API token directly in the URL for automation:
# For Proxmox VE
curl -sSL "http://pulse:7655/api/setup-script?type=pve&host=https://pve:8006&auth_token=YOUR_API_TOKEN" | bash
# For Proxmox Backup Server
curl -sSL "http://pulse:7655/api/setup-script?type=pbs&host=https://pbs:8007&auth_token=YOUR_API_TOKEN" | bash
Parameters:
type:pvefor Proxmox VE,pbsfor Proxmox Backup Serverhost: Full URL of your Proxmox/PBS server (e.g., https://192.168.1.100:8006)auth_token: Either a 6-character setup code (expires in 5 min) or your permanent API tokenbackup_perms=true(optional): Add backup management permissionspulse_url(optional): Pulse server URL if different from where script is downloaded
The script handles user creation, permissions, token generation, and registration automatically.
Monitor Docker Containers (optional)
Deploy the lightweight Pulse Docker agent on any host running Docker to stream container status and resource data back to Pulse. Install the agent alongside your stack, point it at your Pulse URL and API token, and the Docker workspace lights up with host summaries, restart loop detection, per-container CPU/memory charts, and quick filters for stacks and unhealthy workloads.
Docker
Basic
docker run -d \
--name pulse \
-p 7655:7655 \
-v pulse_data:/data \
--restart unless-stopped \
rcourtman/pulse:latest
Network Discovery
Pulse automatically discovers Proxmox nodes on your network! By default, it scans:
- 192.168.0.0/16 (home networks)
- 10.0.0.0/8 (private networks)
- 172.16.0.0/12 (Docker/internal networks)
To scan a custom subnet instead:
docker run -d \
--name pulse \
-p 7655:7655 \
-v pulse_data:/data \
-e DISCOVERY_SUBNET="192.168.50.0/24" \
--restart unless-stopped \
rcourtman/pulse:latest
Automated Deployment
# Deploy with authentication pre-configured
docker run -d \
--name pulse \
-p 7655:7655 \
-v pulse_data:/data \
-e API_TOKENS="ansible-token,docker-agent-token" \
-e PULSE_AUTH_USER="admin" \
-e PULSE_AUTH_PASS="your-password" \
--restart unless-stopped \
rcourtman/pulse:latest
# Plain text credentials are automatically hashed for security
# No setup required - API works immediately
Docker Compose
services:
pulse:
image: rcourtman/pulse:latest
container_name: pulse
ports:
- "7655:7655"
volumes:
- pulse_data:/data
environment:
# NOTE: Env vars override UI settings. Remove env var to allow UI configuration.
# Network discovery (usually not needed - auto-scans common networks)
# - DISCOVERY_SUBNET=192.168.50.0/24 # Only for non-standard networks
# Ports
# - PORT=7655 # Backend port (default: 7655)
# - FRONTEND_PORT=7655 # Frontend port (default: 7655)
# Security (all optional - runs open by default)
# - PULSE_AUTH_USER=admin # Username for web UI login
# - PULSE_AUTH_PASS=your-password # Plain text or bcrypt hash (auto-hashed if plain)
# - API_TOKENS=token-a,token-b # Comma-separated tokens (plain or SHA3-256 hashed)
# - API_TOKEN=legacy-token # Optional single-token fallback
# - ALLOW_UNPROTECTED_EXPORT=false # Allow export without auth (default: false)
# Security: Plain text credentials are automatically hashed
# You can provide either:
# 1. Plain text (auto-hashed): PULSE_AUTH_PASS=mypassword
# 2. Pre-hashed (advanced): PULSE_AUTH_PASS='$$2a$$12$$...'
# Note: Escape $ as $$ in docker-compose.yml for pre-hashed values
# Performance
# - CONNECTION_TIMEOUT=10 # Connection timeout in seconds (default: 10)
# CORS & logging
# - ALLOWED_ORIGINS=https://app.example.com # CORS origins (default: none, same-origin only)
# - LOG_LEVEL=info # Log level: debug/info/warn/error (default: info)
restart: unless-stopped
volumes:
pulse_data:
Security
- Authentication required - Protects your Proxmox infrastructure credentials
- Quick setup wizard - Secure your installation in under a minute
- Multiple auth methods: Password authentication, API tokens, proxy auth (SSO), or combinations
- Proxy/SSO support - Integrate with Authentik, Authelia, and other authentication proxies (docs)
- Enterprise-grade protection:
- Credentials encrypted at rest (AES-256-GCM)
- CSRF tokens for state-changing operations
- Rate limiting and account lockout protection
- Secure session management with HttpOnly cookies
- bcrypt password hashing (cost 12) - passwords NEVER stored in plain text
- API tokens stored securely with restricted file permissions
- Security headers (CSP, X-Frame-Options, etc.)
- Comprehensive audit logging
- Security by design:
- Frontend never receives node credentials
- API tokens visible only to authenticated users
- Export/import requires authentication when configured
See Security Documentation for details.
Updating
Update Notifications
Pulse checks for updates and displays notifications in the UI when new versions are available. For security reasons, updates must be installed manually using the appropriate method for your deployment.
Manual Installation (systemd)
# Update to latest stable
curl -fsSL https://raw.githubusercontent.com/rcourtman/Pulse/main/install.sh | bash
# Update to latest RC/pre-release
curl -fsSL https://raw.githubusercontent.com/rcourtman/Pulse/main/install.sh | bash -s -- --rc
# Install specific version
curl -fsSL https://raw.githubusercontent.com/rcourtman/Pulse/main/install.sh | bash -s -- --version v4.8.0-rc.1
Docker Updates
# Latest stable
docker pull rcourtman/pulse:latest
# Latest RC
docker pull rcourtman/pulse:rc
# Specific version
docker pull rcourtman/pulse:v4.8.0-rc.1
Configuration
Quick start - most settings are in the web UI:
- Settings → Nodes: Add/remove Proxmox instances
- Settings → System: Polling intervals, timeouts, update settings
- Settings → Security: Authentication and API tokens
- Alerts: Thresholds and notifications
Apprise CLI Notifications
Pulse can broadcast grouped alerts through the Apprise CLI. Install Apprise on the Pulse host (for example with pip install apprise) and configure the targets under Alerts → Notifications. Each target URL should be a valid Apprise destination (Discord, Slack, email, SMS, etc.).
You can also override the CLI path and execution timeout if Apprise is installed in a non-standard location. Pulse automatically skips Apprise delivery when no targets are configured.
Configuration Files
Pulse uses three separate configuration files with clear separation of concerns:
.env- Authentication credentials onlysystem.json- Application settingsnodes.enc- Encrypted node credentials
See docs/CONFIGURATION.md for detailed documentation on configuration structure and management.
Email Alerts Configuration
Configure email notifications in Settings → Alerts → Email Destinations
Supported Providers
- Gmail/Google Workspace: Requires app-specific password
- Outlook/Office 365: Requires app-specific password
- Custom SMTP: Any SMTP server
Recommended Settings
- Port 587 with STARTTLS (recommended for most providers)
- Port 465 for SSL/TLS
- Port 25 for unencrypted (not recommended)
Gmail Setup
- Enable 2-factor authentication
- Generate app-specific password at https://myaccount.google.com/apppasswords
- Use your email as username and app password as password
- Server: smtp.gmail.com, Port: 587, Enable STARTTLS
Outlook Setup
- Generate app password at https://account.microsoft.com/security
- Use your email as username and app password as password
- Server: smtp-mail.outlook.com, Port: 587, Enable STARTTLS
Alert Configuration
Pulse provides two complementary approaches for managing alerts:
Custom Alert Rules (Permanent Policy)
Configure persistent alert policies in Settings → Alerts → Custom Rules:
- Define thresholds for specific VMs/containers based on name patterns
- Set different thresholds for production vs development environments
- Create complex rules with AND/OR logic
- Manage all rules through the UI with priority ordering
Use for: Long-term alert policies like "all database VMs should alert at 90%"
HTTPS/TLS Configuration
Enable HTTPS by setting these environment variables:
# Systemd (service: pulse; legacy installs may use pulse-backend): sudo systemctl edit pulse
Environment="HTTPS_ENABLED=true"
Environment="TLS_CERT_FILE=/etc/pulse/cert.pem"
Environment="TLS_KEY_FILE=/etc/pulse/key.pem"
# Docker
docker run -d -p 7655:7655 \
-e HTTPS_ENABLED=true \
-e TLS_CERT_FILE=/data/cert.pem \
-e TLS_KEY_FILE=/data/key.pem \
-v pulse_data:/data \
-v /path/to/certs:/data/certs:ro \
rcourtman/pulse:latest
For deployment overrides (ports, etc), use environment variables:
# Systemd (service: pulse; legacy installs may use pulse-backend): sudo systemctl edit pulse
Environment="FRONTEND_PORT=8080"
# Docker: -e FRONTEND_PORT=8080
Backup/Restore
Via UI (recommended):
- Settings → Security → Backup & Restore
- Export: Choose login password or custom passphrase for encryption
- Import: Upload backup file with passphrase
- Includes all settings, nodes, and custom console URLs
Via CLI:
# Export (v4.0.3+)
pulse config export -o backup.enc
# Import
pulse config import -i backup.enc
Updates
Pulse shows when updates are available and provides deployment-specific instructions:
Docker
docker pull rcourtman/pulse:latest
docker stop pulse
docker rm pulse
# Run docker run command again with your settings
Manual Install
curl -fsSL https://raw.githubusercontent.com/rcourtman/Pulse/main/install.sh | bash
The UI will detect your deployment type and show the appropriate update method when a new version is available.
API
# Status
curl http://localhost:7655/api/health
# Metrics (default time range: 1h)
curl http://localhost:7655/api/charts
# With authentication (if configured)
curl -H "X-API-Token: your-token" http://localhost:7655/api/health
Full API Documentation → - Complete endpoint reference with examples
Reverse Proxy & SSO
Using Pulse behind a reverse proxy? WebSocket support is required for real-time updates.
NEW: Proxy Authentication Support - Integrate with Authentik, Authelia, and other SSO providers. See Proxy Authentication Guide.
See Reverse Proxy Configuration Guide for nginx, Caddy, Apache, Traefik, HAProxy, and Cloudflare Tunnel configurations.
Troubleshooting
Authentication Issues
Cannot login after setting up security
- Docker: Ensure bcrypt hash is exactly 60 characters and wrapped in single quotes
- Docker Compose: MUST escape $ characters as $$ (e.g.,
$$2a$$12$$...) - Example (docker run):
PULSE_AUTH_PASS='$2a$12$YTZXOCEylj4TaevZ0DCeI.notayQZ..b0OZ97lUZ.Q24fljLiMQHK' - Example (docker-compose.yml):
PULSE_AUTH_PASS='$$2a$$12$$YTZXOCEylj4TaevZ0DCeI.notayQZ..b0OZ97lUZ.Q24fljLiMQHK' - If hash is truncated or mangled, authentication will fail
- Use Quick Security Setup in the UI to avoid manual configuration errors
.env file not created (Docker)
- Expected behavior: When using environment variables, no .env file is created in /data
- The .env file is only created when using Quick Security Setup or password changes
- If you provide credentials via environment variables, they take precedence
- To use Quick Security Setup: Start container WITHOUT auth environment variables
VM Disk Stats Show "-"
- VMs require QEMU Guest Agent to report disk usage (Proxmox API returns 0 for VMs)
- Install guest agent in VM:
apt install qemu-guest-agent(Linux) or virtio-win tools (Windows) - Enable in VM Options → QEMU Guest Agent, then restart VM
- See VM Disk Monitoring Guide for setup
- Container (LXC) disk stats always work (no guest agent needed)
Connection Issues
- Check Proxmox API is accessible (port 8006/8007)
- Verify credentials have PVEAuditor role plus VM.GuestAgent.Audit (PVE 9) or VM.Monitor (PVE 8); the setup script applies these via the PulseMonitor role (adds Sys.Audit when available)
- For PBS: ensure API token has Datastore.Audit permission
High CPU/Memory
- Reduce polling interval in Settings
- Check number of monitored nodes
- Disable unused features (backups, snapshots)
Logs
# Docker
docker logs pulse
# Manual
journalctl -u pulse -f
Documentation
- Docker Guide - Complete Docker deployment guide
- Configuration Guide - Complete setup and configuration
- VM Disk Monitoring - Set up QEMU Guest Agent for accurate VM disk usage
- Port Configuration - How to change the default port
- Troubleshooting - Common issues and solutions
- API Reference - REST API endpoints and examples
- Webhook Guide - Setting up webhooks and custom payloads
- Proxy Authentication - SSO integration with Authentik, Authelia, etc.
- Reverse Proxy Setup - nginx, Caddy, Apache, Traefik configs
- Security - Security features and best practices
- FAQ - Common questions and troubleshooting
- Migration Guide - Backup and migration procedures
Security
- Mandatory authentication protects your infrastructure
- Credentials stored encrypted (AES-256-GCM)
- API token support for automation
- Export/import requires authentication
- Setup script authentication:
- Setup codes: Temporary 6-character codes for manual setup (expire in 5 minutes)
- API tokens: Permanent tokens for automation and scripting
- Use setup codes when giving access to others without sharing your API token
- Use API tokens for your own automation or trusted environments
- Security Details →
Development
Quick Start - Hot Reload (Recommended)
# Launch Vite + Go with automatic frontend proxying
make dev-hot
# Frontend HMR: http://127.0.0.1:5173
# Backend API: http://127.0.0.1:7655 (served via the Go app)
# Ports come from FRONTEND_PORT/PULSE_DEV_API_PORT (loaded from .env*. Override there if you need a different port.)
The backend now detects FRONTEND_DEV_SERVER and proxies requests straight to the Vite dev server. Edit files under frontend-modern/src/ and the browser refreshes instantly—no manual rebuilds or service restarts required. Use CTRL+C to stop both processes.
Mock Mode - Develop Without Real Infrastructure
Work on Pulse without needing Proxmox servers! Mock mode generates realistic test data and auto-reloads when toggled. The mock.env configuration file is included in the repository, so it works out of the box for all developers.
# Enable mock mode with 7 nodes, ~90 guests
npm run mock:on
# Disable mock mode (use real infrastructure)
npm run mock:off
# Edit mock configuration
npm run mock:edit
# Create local overrides (not committed to git)
cp mock.env mock.env.local
# Edit mock.env.local with your personal preferences
# Data directories are isolated automatically:
# - Mock mode: /opt/pulse/tmp/mock-data
# - Production: /etc/pulse
Backend auto-reloads when mock.env changes - no manual restarts! The toggle scripts keep mock data isolated from /etc/pulse so your real credentials stay untouched.
See docs/development/MOCK_MODE.md for full details.
Production-like Development
# Watches files and rebuilds/embeds frontend into Go binary
./dev.sh
# Access at: http://localhost:7655
Manual Development
# Frontend only
cd frontend-modern
npm install
npm run dev
# Backend only
go build -o pulse ./cmd/pulse
./pulse
# Or use make for full rebuild
make dev
Visual Tour
See Pulse in action with our complete screenshot gallery →
Core Features
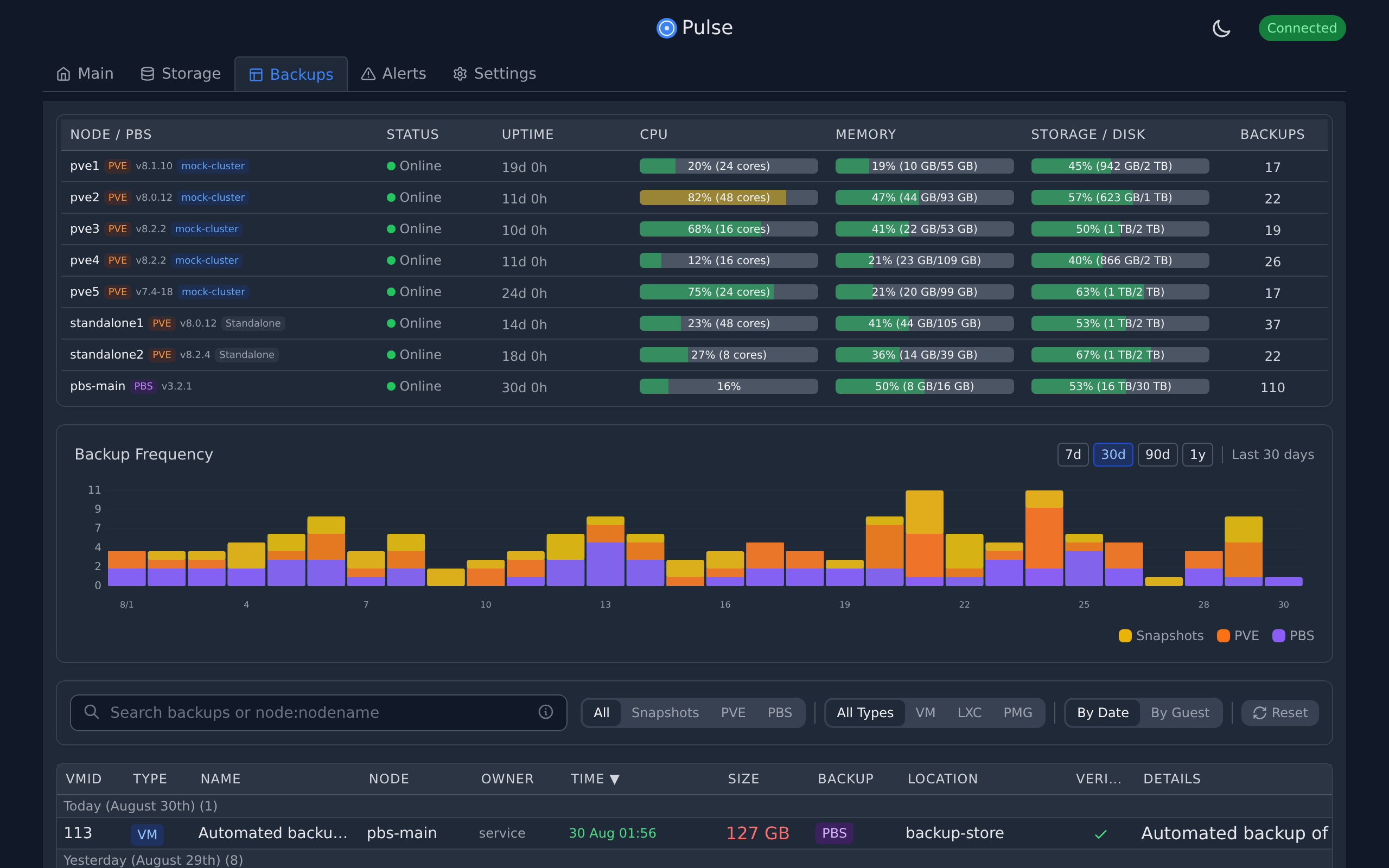
| Dashboard | Storage | Backups |
|---|---|---|
![]() |
![]() |
![]() |
| Real-time monitoring of nodes, VMs & containers | Storage pool usage across all nodes | Unified backup management & PBS integration |
Alerts & Configuration
| Alert Configuration | Alert History | Settings |
|---|---|---|
![]() |
![]() |
![]() |
| Configure thresholds & notifications | Track patterns with visual timeline | Manage nodes & authentication |
Mobile Experience
| Mobile Dashboard |
|---|
![]() |
| Fully responsive interface for monitoring on the go |
Links
License
MIT - See LICENSE






